Топ-менеджер японской компании Kioxia, которая является одним из крупнейших в мире производителей памяти NAND, заявил, что эпоха недорогих твердотельных накопителей ушла в прошлое. Компания уже распродала всю память, которую выпустит до 2027 года.


|
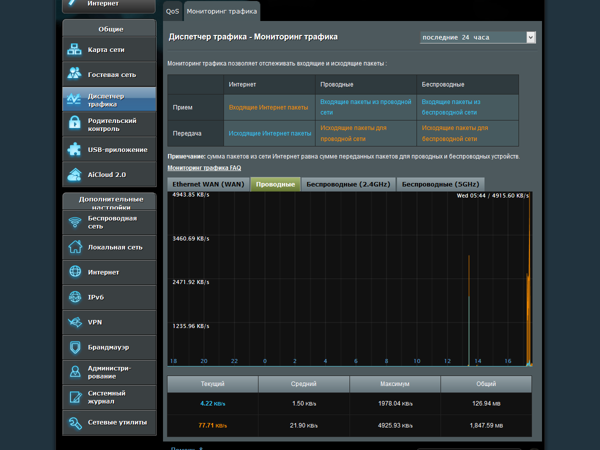
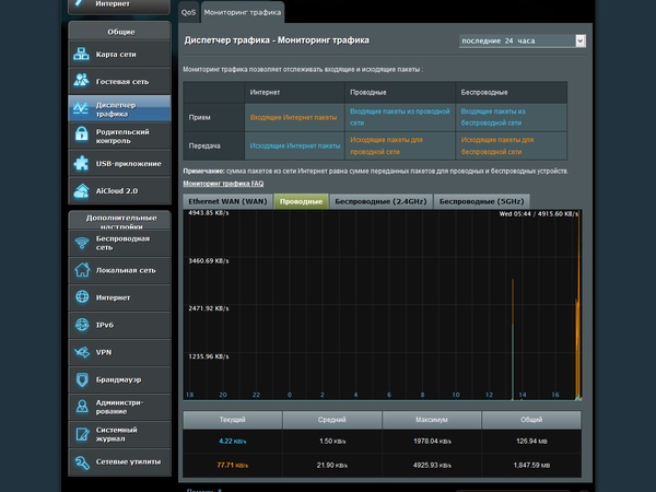
« Назад 21.02.2017 12:30 Выбор вариантов оборудования для данной задачи достаточно широк, каждый из них имеет свои плюсы и минусы. Самым простым является раздача доступа по Wi-Fi со смартфона. Близким по характеристикам будет вариант с компактным автономным модемом-роутером, особенно полезным в поездках, когда требуется SIM-карта другого оператора, а в смартфон ее ставить не хочется. Если требуется реализовать работу одного компьютера или ноутбука, то можно подключить его через USB-модем. Для работы нескольких клиентов организуется сеть через роутер, в который устанавливается тот же USB-модем. В этом случае обычно можно настроить режим резервирования проводного соединения и использовать достаточно мощные модели роутеров. Модификация этого варианта — стационарный роутер с установленным внутри него модемом для сотовых сетей. Из плюсов такого решения отметим использование одного универсального устройства, возможность установки крупных беспроводных антенн для лучшего качества связи, обеспечение правильного питания и температурного режима для модема. Основной, на наш взгляд, минус — более высокая стоимость. Выбор таких моделей роутеров на локальном рынке невелик, так что Asus 4G-AC55U может представлять интерес для определенной группы пользователей со своими специфическими требованиями. Устройство интересно наличием гигабитных сетевых портов, двухдиапазонной точки доступа с поддержкой протокола 802.11ac, портом USB, внешними антеннами для модема, фирменной многофункциональной прошивкой AsusWRT. Комплект поставкиРоутер поставляется в привычной для данного производителя картонной коробке с суперобложкой. Оформлена она в традиционных темных тонах. На матовом фоне упаковки выделяются фотографии устройства, выделенные глянцевым лаком. Кроме фотографий здесь также есть описание ключевых особенностей решения, таблица-сравнение с «обычным роутером», описание кнопок и портов, достаточно подробные спецификации. В коробке находится сам роутер, внешний блок питания для него (19 В 1,75 А), две съемные антенны, сетевой патч-корд, два адаптера для SIM-карт, кратная инструкция на нескольких языках по началу работы, компакт-диск и гарантийный талон. Отметим, что блок питания имеет небольшие габариты и не будет мешать установке в соседние розетки. Кроме того, он имеет кабель длиной более двух метров, что упростит выбор оптимального места расположения роутера. А излишки можно будет закрепить специальным хомутом с «липучкой». Срок гарантийного обслуживания заявлен в три года, но может зависеть от региона продажи. На сайте производителя в разделе техподдержки традиционно представлены электронные версии документации, обновление прошивки и утилиты. Внешний видМодель получилась достаточно крупной и имеет больше сходства скорее с RT-AC68U, чем с RT-AC55U. Габаритные размеры корпуса роутера без учета антенн — 22×8×16 сантиметров. Вариант установки здесь только один — на стол или полку. К устойчивости замечаний нет — присутствует широкая подставка и крупные резиновые вставки на ней. Материал корпуса — традиционный черный матовый пластик. На лицевой панели используется узнаваемый «бриллиантовый» дизайн. На остальных сторонах, кроме боковых торцов, можно увидеть решетки вентиляции. Сверху расположены три беспроводные антенны. Причем центральная является несъемной и обслуживает оба диапазона Wi-Fi. Боковые имеют стандартные разъемы SMA и работают со встроенным сотовым модемом. Длина корпусов антенн составляет около 16 сантиметров. Левый торец пустой, а на правом есть слот для SIM-карт формата Mini и две кнопки — WPS и 3G/4G. Вторая используется для переключения блока со светодиодами в индикатор уровня сигнала сотовой сети. Жаль только, что кнопки установлены слишком близко и «вслепую» ими пользоваться сложно. Отметим, что для замены карты дополнительные инструменты не требуются. Кроме того, мы столкнулись с тем, что хорошо вставали на место только комплектные переходники для смены формата SIM-карты. Так что терять их не стоит. Сзади есть привычная наклейка с данными о MAC-адресе, серийном номере и IMEI, а также информацией о подключении к устройству. Ниже можно заметить аппаратный выключатель Wi-Fi с фиксацией, а слева находится скрытая кнопка сброса. В нижней части задней панели установлен вход для блока питания с выключателем, порт USB 2.0, порт WAN и четыре порта LAN. Отметим, что индикаторов на проводных портах нет. На лицевой стороне есть десять светодиодных индикаторов. Все они имеют синий цвет и достаточно крупный размер, что будет полезно для диагностики состояния устройства. Первые три показывают уровень сигнала сотовой сети. Остальные показывают статус USB, LAN, Wi-Fi, подключения к интернету, сотового модема и собственно роутера. Практически все из них имеют только два состояния — включено или выключено. Мигать в обычном режиме работы может только индикатор сотового модема в момент установления связи. Интересно отметить, что выше блока через лицевую панель просвечивает внутренний светодиод модема. В целом устройство, как и другие роутеры этого производителя, выглядит достаточно привлекательно. Замечаний к качеству изготовления конечно нет. Единственное, о чем, возможно, стоило подумать производителю — взять за основу не знакомый «домашний» вариант, а сделать модель, больше ориентированную на работу в офисах в не самых благоприятных условиях. Впрочем, и текущая версия не вызывает сомнений в долгой и надежной работе. Аппаратная конфигурацияКак и ранее протестированная модель с индексом 55, рассматриваемое в этой статье устройство основано на относительно редко встречающейся сегодня платформе Qualcomm. Основной процессор QCA9558 имеет одно вычислительное ядро с архитектурой MIPS 74Kc, работающее на частоте 720 МГц. Объемы оперативной и флэш-памяти составляют по 128 МБ. В основной процессор встроен радиоблок с поддержкой диапазона 2,4 ГГц и стандартов 802.11b/g/n. Максимальная скорость подключения клиентов к нему составляет 300 Мбит/с. Заметим, что сама микросхема способна работать и с конфигурациями на три антенны, но в этом роутере используются только две. Для 5 ГГц и 802.11a/n/ac установлен внешний контроллер QCA9882, подключенный к шине PCIe процессора. Он также имеет две антенны, а максимальная скорость подключения составляет 867 Мбит/с. Тестируемое устройство поддерживало в этом диапазоне каналы 36—64 и 100—112. Как мы уже писали выше, одна внешняя антенна используется для двух радиоблоков. Кроме того, каждый из них имеет по второй внутренней антенне. Насколько такое сочетание удачно — посмотрим в разделе тестирования скорости. Внутри процессора также реализован контроллер USB 2.0, а за обслуживание гигабитных проводных портов отвечает внешний коммутатор QCA8337N. Большинство крупных микросхем закрыто экранами, поверх которых установлен крупный по площади радиатор. К сожалению, для этой платформы нам не удалось найти способа оценки температуры элементов, но даже в текущей московской жаре проблем с перегревом не было. В нижней части платы есть консольный порт, но в большинстве случаев будет достаточно и предоставляемого в прошивке доступа по telnet. Модуль сотового модема установлен на отдельной печатной плате. Судя по всему, он подключается к основному процессору через интерфейс USB. Основан модем на чипе Qualcomm MDM9225M, который достаточно часто встречается в смартфонах. Он является мультистандартным и обеспечивает поддержку большинства современных стандартов сотовых сетей: 2G 850/900/1800/1900 МГц, 3G UMTS 850/900/2100 МГц, 4G FDD-LTE 800/1800/2600 МГц, 4G TDD-LTE 2500/2600 МГц. Отметим, что обеспечивается совместимость с подавляющим большинством российских сетей LTE. Максимальная скорость загрузки в 3G составляет 28 Мбит/с, а в 4G/LTE устройство способно получать данные на скоростях до 150 Мбит/с. Тестирование роутера проводилось с прошивкой версии 3.0.0.4.378_8150. Обновление возможно из заранее загруженного файла или автоматически с сайта производителя. В данной модели предусмотрена также возможность обновления и программного обеспечения встроенного сотового модема. Правда, для этого придется использовать подключаемый в порт USB роутера накопитель, так что удаленно эту операцию можно провести, только если флэшка уже была установлена заранее. В дальнейшем тестировании использовалась версия ПО модема WWLC040.00.12.M12. Настройка и возможностиЧасто производитель использует на разных устройствах одного назначения близкое по возможностям программное обеспечение. Как раз такая ситуация наблюдается и с роутерами Asus. Фирменные прошивки для них называются AsusWRT и имеют сходный дизайн веб-интерфейса, а также набор функций. Надо признать, что по удобству и широте возможностей это один из наиболее интересных вариантов на настоящий момент. При первом включении или после сброса конфигурации происходит автоматический запуск помощника для выбора основных параметров работы роутера, включая изменение пароля администратора, подключения к интернету, настройку имен и паролей беспроводных точек доступа. Присутствует локализация веб-интерфейса на несколько языков, включая русский, справочная информация по его основным пунктам, упомянутый выше мастер настройки. На каждой странице присутствуют удобные пункты выхода, перезагрузки, быстрого перехода к обновлению прошивки и настройкам беспроводных сетей. Также есть несколько полезных дополнительных значков в верхнем правом углу, включая индикацию соединения по сотовой сети. Более подробная информация о состоянии устройства представлена на странице «Карта сети». Здесь можно проверить статус подключений к интернету, число и тип клиентов, нагрузку на процессор и занятость оперативной памяти, а также многое другое. В плане использования кабельного подключения к интернету, устройство не отличается от других моделей Asus. В частности, им поддерживаются режимы IPoE, PPPoE, PPTP и L2TP со всеми привычными опциями, включая смену MAC-адреса порта WAN и доступ к локальной сети оператора при работе с VPN. Отличия заключаются в наличии встроенного модема, о чем мы расскажем в отдельном разделе далее. Для реализации работы с IPTV предусмотрено выделение одного или двух физических портов для приставок, работа с тегами VLAN, реализация IGMP, сервис udpxy. Как обычно, присутствуют опции по добавлению собственных записей в таблицу маршрутизации, поддержка протокола IPv6, клиент DDNS на несколько сервисов и NAT Passthrough для некоторых популярных протоколов. Традиционно настройка клиентов локальной сети осуществляется через сервер DHCP в роутере. Вы можете настроить здесь некоторые из его параметров работы, а также резервирование IP-адресов. Обеспечение доступности клиентов из интернета производится с использованием DMZ, UPnP и настройки собственных правил для трансляции и переключения портов. Доступные базовые параметры беспроводных точек традиционны — имя сети, режим, номер и ширина канала, защита (включая WPA/WPA2 с паролем и сервером RADIUS). Также предусмотрена реализация технологий WPS и WDS, списки доступа клиентов. На странице «Профессионально» можно установить расписание работы точек доступа, включить IGMP Snooping, выбрать тип преамбулы и некоторые другие опции. Заметим, что регулировки мощности и выбора региона в этом устройстве мы не нашли. Кроме основных точек доступа, вы можете создать еще по три гостевых в каждом диапазоне. У них выбирается имя, защита, время работы и возможность доступа к устройствам в локальной сети. Функции защиты включают в себя традиционный межсетевой экран с модулем обнаружения DoS и настраиваемыми пользователем правилами доступа, а также фильтры URL-адресов и ключевых слов. Отметим, что брандмауэр может работать и с протоколом IPv6. Не забыли здесь и о «Родительском контроле». Эта функция позволяет ограничивать доступ индивидуальных клиентов к интернету по расписанию, которое создается на неделю с точностью до часа. Как и другие устройства среднего и высокого уровня, рассматриваемая модель может выступать в роли сервера VPN с поддержкой протоколов PPTP и OpenVPN. Для объединения нескольких сетей может пригодиться и отдельный клиент VPN, который кроме этих двух протоколов поддерживает и L2TP. Роутер имеет систему управления трафиком, которая поддерживает два режима работы — указание клиентам локальной сети них ограничений скоростей на прием и передачу данных из интернета или настройку правил с приоритетами для трафика определенных типов. На отдельной странице вы можете следить за текущими скоростями для каждого интерфейса, оценить нагрузку за последние сутки или узнать статистику объемов приема и передачи данных. Порт USB 2.0 в роутере может использоваться для подключения накопителей и принтеров. В первом случае обеспечивается совместимость с файловыми системами NTFS, FAT32, EXT2/3/4 и HFS+. Доступ к данным на дисках возможен по протоколам SMB и FTP. Предусмотрена настройка общих папок, аккаунтов пользователей и управление их правами доступа. Дополнительно поддерживается создание медиабиблиотеки iTunes и раздача мультимедиа с сервера DLNA. Во втором случае можно выбрать индексируемые сервисом папки. Из дополнительных сервисов отметим программу Download Master, позволяющую роутеру без участия ПК загружать файлы из интернета по разным протоколам. Для работы с принтером реализован протокол LPR, присутствующий во многих современных операционных системах, но не обеспечивающий обратной связи с принтером и поддержки МФУ. В Windows можно использовать фирменную утилиту EZ printer и реализовать полноценную удаленную работу в том числе и с МФУ. Сохранился в этом устройстве и набор сервисов AiCloud 2.0, который обеспечивает удаленный доступ к файлам на локальных накопителях роутера и серверах в локальной сети из браузера и утилиты для мобильных устройств. Также в нем реализованы функции синхронизации данных с облачными сервисом Asus WebStorage. В разделе «Администрирование» вы можете переключить устройство в режимы точки доступа или беспроводного клиента. Здесь же находятся пункты обновления прошивки, работы с конфигурацией, настройки часов, изменения пароля администратора, разрешения доступа к интерфейсу из интернета, включение сервера telnet. На отдельной странице оформлена форма обратной связи с техподдержкой. Роутер ведет внутренний журнал системных событий, для отправки информации на другие устройства предусмотрена поддержка протокола syslog. Также в веб-интерфейсе доступны таблицы подключенных беспроводных клиентов (с указанием скоростей и длительности соединения), аренды адресов DHCP, маршрутов, трансляций портов и текущих подключений. Для диагностики соединений в случае проблем будут полезны встроенные сетевые утилиты ping, traceroute, nslookup и netstat. В этом же разделе находятся настройки функции WOL, которая может применяться для удаленного включение питания оборудования. Как мы видим, прошивка рассматриваемого устройства предоставляет большинство востребованных функций, а также обладает дополнительными возможностями по работе с внешними накопителями, защите и ограничению доступа, а также контроля трафика. Работа с сотовыми сетямиДля использования сотового модема вам потребуется установить SIM-карту оператора и проверить соответствие настроек роутера его требованиям. На странице «Интернет-Подключение-Мобильная сеть» представлено несколько опций. В частности здесь можно отключить этот интерфейс, если он не требуется, проверить версию ПО модема и его IMEI, выбрать режим сети (2G, 3G, 4G или 3G/4G) и диапазон для LTE, разрешить роуминг. Также представлены настройки APN, а также управление PIN-кодом SIM-карты. В продукте реализована система подсчета мобильного трафика, что будет полезно, если у вас не безлимитный тариф. В частности можно установить порог, по достижению которого доступ будет автоматически отключаться, а также выбрать значение объема полученных данных, при котором система самостоятельно отправит SMS на указанный номер телефона. Хорошо бы добавить сюда и оповещение по e-mail, но сама идея использования той же SIM-карты для отправки SMS очень интересна. На отдельном всплывающем окошке можно проверить уровни сигнала, а также уточнить оператора и даже номер соты, с которой установлена связь. При использовании сразу двух каналов реализуется сценарий отказоустойчивости. В настройках режима «Dual WAN» предусмотрена функция восстановления исходного соединения через проверку доступности указанного пользователем хоста. Время переключения с одного канала на другой составляет менее одной минуты, что можно считать хорошим результатом для оборудования данного уровня. Во время тестирования мы проверили работу с SIM-картами всех крупных операторов — Билайн, Мегафон, МТС и Теле2. Во всех случаях связь устанавливалась в режиме 4G. Заметим, что менять карты можно и без отключения роутера. Не забудьте только после этой операции проверить настройки APN. Оценки скорости, полученные с использованием теста сайта www.speedtest.net, были близки для всех операторов — ping около 25 мс, скорость загрузки 10-20 Мбит/с, скорость отдачи 5-6 Мбит/с. Традиционно напомним, что реальные скорости приема и передачи данных существенно зависят от особенностей расположения устройства и текущей нагрузки на сеть оператора и указанные выше цифры могут служить только грубым ориентиром. Качество связи в целом можно оценить как хорошее. Роутер уверенно ловит сигнал даже в помещении. Но не забываем, что и по этому параметру оценивать устройство нужно именно в конкретном месте в конкретное время. ТестированиеВ этом разделе мы оценим производительность устройства в задачах маршрутизации, при обслуживании беспроводных клиентов, при работе в режиме сервера VPN и скорости чтения и записи данных с USB-накопителей. При этом использовалось подключение к интернету через кабель. При работе через сети сотовых операторов многие скоростные характеристики будут ограничиваться именно возможностями провайдера и текущей нагрузкой на сеть. На первом графике приводятся результаты тестов маршрутизации во всех поддерживаемых режимах на нашем стандартном стенде. ![]() При работе с IPoE и PPPoE скорости практически максимальные для установленных гигабитных сетевых портов. В режиме PPTP можно рассчитывать примерно на 600 Мбит/с, а последним ожидаемо идет L2TP с 300-500 Мбит/с. Так что для большинства современных предложений операторов данное устройство не будет ограничивать производительность сетевого соединения. К режиму одновременного доступа к интернету и ресурсам оператора замечаний нет, что видно по следующему графику. ![]() Для основного тестирования беспроводных точек доступа использовался клиент с установленным адаптером Asus PCE-AC68, который в настоящий момент является одним из самых быстрых. При работе с рассматриваемым в этой статье роутером, скорости подключения составляет 300 Мбит/с в диапазоне 2,4 ГГц и 867 Мбит/с в диапазоне 5 ГГц с протоколом 802.11ac. Расстояние между устройствами составляло около четырех метров прямой видимости. Тестирование проходило в один/два и в восемь потоков. ![]() Как мы помним, данная модель роутера имеет необычную реализацию антенн — есть одна внешняя двухдиапазонная и по одной внутренней для каждого диапазона. Вполне вероятно, что это оказывает существенное влияние на результаты. В диапазоне 2,4 ГГц можно рассчитывать примерно на 110 Мбит/с, что является средним показателем для данной конфигурации. Существенно большую производительность мы видим в диапазоне 5 ГГц. Здесь при работе в один поток получились цифры более 300 Мбит/с, а в многопоточном режиме — до 600 Мбит/с. Дополнительно мы проверяем качество зоны покрытия со смартфоном Zopo ZP920+, который имеет двухдиапазонный беспроводной адаптер с поддержкой протокола 802.11ac. Для теста используются три точки в квартире — четыре метра прямой видимости, четыре метра через одну некапитальную стену и восемь метров через две стены. ![]() К работе в диапазоне 5 ГГц у нас нет никаких замечаний. Для максимальной скорости подключения 433 Мбит/с показанные результаты можно считать хорошими. Даже в самой дальней точке скорость составляет 70-140 Мбит/с. ![]() А вот с 2,4 ГГц ситуация очень грустная, третью точку мы даже не стали тестировать. Напомним, что данная модель смартфона основана на платформе MediaTek и ранее мы не замечали за ней такого поведения. Впрочем, мы уже не раз говорили, что в городских условиях диапазон 2,4 ГГц из-за высокой загруженности сегодня часто бывает непредсказуемым и фактически может использоваться только для базового доступа к сети без серьезных требований к производительности. Для контроля мы дополнительно протестировали в тех же условиях смартфон Apple iPhone 5S, который имеет также двухдиапазонный адаптер, но без 802.11ac и с ограничениями на скорость подключения в диапазоне 2,4 ГГц. ![]() ![]() Для диапазона 5 ГГц, где максимальная скорость подключения в данной конфигурации составляет 150 Мбит/с, цифры неплохие. А в 2,4 ГГц при проверке второй точки они получились выше, чем у устройства Zopo. Впрочем, данные тесты в 2,4 ГГц имеют в большей степени теоретический интерес, поскольку все участники способны работать с 5 ГГц и отказываться от этого на практике не имеет смысла. Реализация сервера VPN, особенно при использовании шифрования, является достаточно серьезной нагрузкой на платформу роутера. В данном тесте мы изучили варианты PPTP без шифрования, PPTP с шифрованием и OpenVPN с шифрованием. На графике представлены усредненные по трем сценариям результаты для разных конфигураций сети. ![]() Если вам не требуется шифрование, то сервер PPTP способен показать от 140 до 415 Мбит/с в зависимости от типа подключения к интернету. Включение шифрования снижает его результаты до 50-70 Мбит/с. OpenVPN, как обычно, является самым сложным вариантом. Здесь данный роутер может обеспечить только 13-17 Мбит/с. Последний тест в этом материале — оценка скорости чтения и записи данных на подключенный к роутеру накопитель. В роли последнего выступал SSD с адаптером для шины USB. Были проверены поддерживаемые прошивкой файловые системы. Тест проводился с одним файлом объемом около 4 ГБ. ![]() Для порта USB 2.0 результаты достаточно неплохие — до 20-25 МБ/с. Смущает только невысокая скорость записи по SMB. Возможно, производителю стоит разобраться с этим вопросом. К сожалению, возможности проверки температуры компонент в устройстве мы не обнаружили, так что проверки уровня нагрева в этом материале не будет. Субъективно во всех протестированных сценариях температура корпуса роутера не вызывала опасений. По техническим причинам в этот раз измерить энергопотребление устройства нам не удалось. ЗаключениеПо основным своим параметрам роутер Asus 4G-AC55U мало отличается от аналогичной модели без встроенного сотового модема. Он имеет достаточно удобный корпус, гигабитные сетевые порты, два радиоблока, поддержку протокола 802.11ac и порт USB для внешних устройств. Достаточно мощная платформа позволяет устройству показывать высокие скорости в задачах маршрутизации. Неплохо справляется модель и со сценариями удаленного доступа по VPN, а также сетевого накопителя. Немного разочаровала по производительности точка доступа в диапазоне 2,4 ГГц, но сегодня в нем сложно рассчитывать на хорошие скорости. Зато к диапазону 5 ГГц замечаний нет. При использовании соответствующих клиентов точка доступа в режиме 802.11ac способна обеспечить соответствующие техническим спецификациям характеристики. Встроенное программное обеспечение позволяет эффективно использовать устройство для отечественных операторов и сервисов, а также предлагает большое количество дополнительных возможностей. Но наиболее интересным в данной модели является наличие встроенного модема для работы с сетями сотовых операторов, включая 4G. Это позволяет на одном устройстве реализовать доступ к интернету без прокладки кабеля или же повысить надежность существующего кабельного соединения путем резервирования его с использованием модема. Если данные функции вам не требуются или же не планируются к частому использованию, стоит посмотреть на другие роутеры. Тем более, что многие из них поддерживают подключение USB-модемов. Устройство уже появилось на локальном рынке. Его стоимость на момент подготовки статьи составляла около 12 тысяч рублей. Учитывая достаточно специфическое сочетание характеристик (гигабитная сеть, два диапазона Wi-Fi и сотовый модем), маловероятно, что устройство будет популярно. Однако в определенных сценариях оно может оказаться оптимальным выбором. Источник: iXBT |
Топ-менеджер японской компании Kioxia, которая является одним из крупнейших в мире производителей памяти NAND, заявил, что эпоха недорогих твердотельных накопителей ушла в прошлое. Компания уже распродала всю память, которую выпустит до 2027 года.

Компания AMD определилась с датой начала продаж новейшего игрового процессора Ryzen 7 9850X3D. На полках магазинов чип станет доступен с 29 января. Днём ранее появятся первые независимые обзоры процессора, сообщает VideoCardz.
